智能控制柜可完成設備自動化和過程自動化控制,產品性能穩定、可擴展、抗干擾能力強,并可根據用戶需求量身定制,配備人機界面,實現智能操控。智能控制柜支持modbus、profibus等通訊協議,通過網絡接入DCS系統,實現自動化控制,廣泛應用于智能制造、新能源、水處理、倉儲物流、建材化工等行業。
主要功能
1.系統構成靈活,擴展便捷;能進行連續過程的PID回路控制;并能與上位機組合成復雜的控制系統,如DDC和DCS等,實現生產過程的綜合自動化。
2.使用方便,編程簡單,采用簡明的梯形圖、邏輯圖或語句表等編程語言。可在線修改程序,改變控制方案而不拆動硬件。
3.能適應各種惡劣的運行環境,抗干擾能力強,可靠性高。
4.能實現如下控制:
運動控制:控制柜可對直線運動或圓周運動進行閉環控制。廣泛應用于數控機床、機器人、金屬加工、電梯控制等精度要求較高的場合;
過程控制:通過模擬量I/0模塊,可對溫度、流量、壓力等連續變化的模擬量進行控制。廣泛用于恒壓供水、空壓機、風機水泵、中央空調、鍋爐等行業;
邏輯控制:用來代替傳統的繼電器控制系統。廣泛用于安防、交通、智能家居等。
場景應用
01
智能生產線的應用
制造業是現代工業的基石,隨著信息技術、新能源、新材料等重要領域和前沿方向的革命性突破和交叉融合,引發出新一輪的產業變革。而傳統的工業生產線由于其功能單一、系統獨立正逐步退出當代生產系統,越來越不能適應現代企業對生產效率和產品品質提升的需求。
解決方案
智能控制柜采用大中型可編程單元作為控制器,連接生產線各傳感器和執行機構,實現對生產線各設備數據的實時采集。控制器具有柔性特征,能對生產線設備流量,適時進行靈活調整,以確保生產的連續性;控制柜通過自動化數據采集(掃描),改善了數據輸入的準確性和速度,同時通過工業現場總線接口,如PROFIBUS、PROFINET、CC-Link加入生產管理系統,并通過與MES及ERP系統的對接,將計劃和執行的數據進行實時反饋和調整,實現對生產線的智能控制。智能控制柜的應用可實現全產線無紙化生產,所有的生產實時數據,包括各種質量數據、產能數據、需求數據、生產訂單數據等都以在線方式顯示于生產管理系統中,協助管理層對生產線進行監管和調度。
02
大型鍋爐的應用
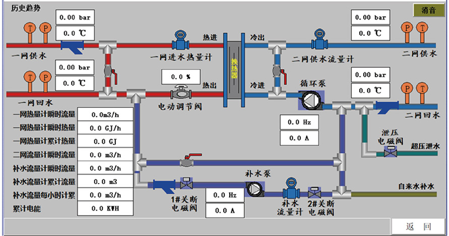
鍋爐是國民經濟中重要的熱能供應設備。其運行時需要實時顯示設備中各管線的溫度、壓力、流量等信號數據。同時還需根據負載情況適時調節燃氣流量,燃燒器負荷、風機頻率、水泵頻率等執行元件參數。當前面對日趨嚴峻的能源和空氣質量問題,節能減排顯得尤為重要,故對鍋爐控制系統的穩定性和控制精度也提出了較高的要求。
解決方案
智能控制柜采用S7-200smart、S7-1500系列或CP1H系列編程控制器作為控制單元,通過接線器連接PT100鉑電阻傳感器、S分度、K分度熱電偶傳感器、壓力變送器等儀表采集設備的溫度、壓力等信號。控制柜將采集的數據通過人機界面進行顯示,并將設備運行、故障、溫度、壓力等數據進行記錄,分析煙氣中水蒸汽冷凝率與排煙溫度的關系,在計算冷凝率與熱效率等結果的基礎上,通過輸出4-20mA、0-10V等模擬量信號來控制風機/水泵的頻率、燃燒器的負荷、調節閥的開度等以實現鍋爐穩定運行。控制柜通過網關與云平臺進行數據交換,實現對設備的遠程監視和智能管理。
03
大型中央空調的應用
智能控制柜采用S7-1500系列或CJ2M系列編程控制器作為控制單元,通過I/0模塊采集設備溫度、壓力等信號,通過RS485接口采集流量、熱量等數據,對所需負荷計算出最優控制曲線同時采用可編程控制器模擬量輸出模塊對熔液泵、調節閥進行控制。保證制冷、制暖效果,減少能源消耗、節能減排,模塊化的可編程控制器適用于各種機型。智能控制柜的人機界面實時顯示運行數據,記錄運行事件、故障記錄,繪制溫度、壓力趨勢圖,并通過網關與云平臺進行數據交換以實現遠程監視和智能控制。
解決方案
智能控制柜采用S7-1500系列或CJ2M系列編程控制器作為控制單元,通過I/0模塊采集設備溫度、壓力等信號,通過RS485接口采集流量、熱量等數據,對所需負荷計算出最優控制曲線同時采用可編程控制器模擬量輸出模塊對熔液泵、調節閥進行控制。保證制冷、制暖效果,減少能源消耗、節能減排,模塊化的可編程控制器適用于各種機型。智能控制柜的人機界面實時顯示運行數據,記錄運行事件、故障記錄,繪制溫度、壓力趨勢圖,并通過網關與云平臺進行數據交換以實現遠程監視和智能控制。
智能控制柜采用IP55防護等級的結構殼體,殼體內加裝溫濕度控制器,以保障設備適應特殊的使用環境。控制柜采用中大型可編程控制器的模擬量輸入模塊進行數據采集,并通過開關量輸入輸出模塊控制熱水泵、余熱水的運行,監視鍋爐運行狀態。
